Using Velocity Sprint Planning & Tracking for Jira
APP LAYOUT

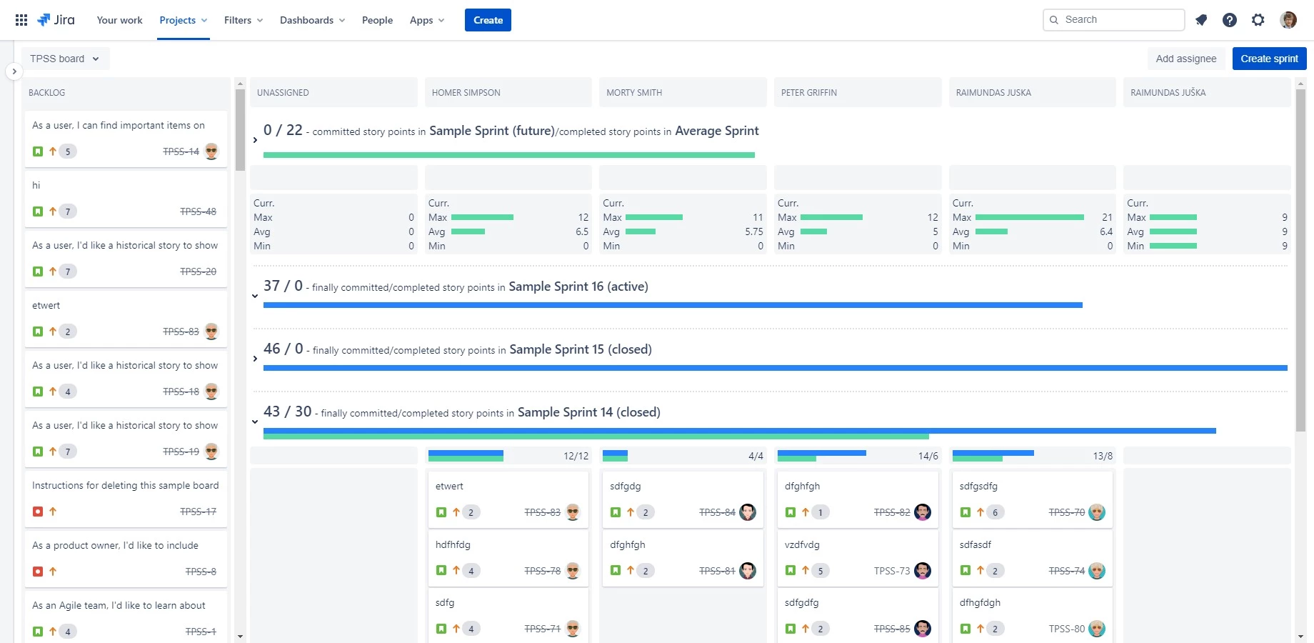
The app starts with a screen divided into two sections - backlog column and sprint swimlanes with columns for each assignee. All assignees participating in all future, active and last 5 sprints are automatically added. A new assignee can also be added by clicking the "Add assignee" button.
ISSUE RANKING
All views support issue ranking. To change the ranking drag and drop the issues in the required order.
SPRINT SWIMLANES
On the right, a separate swimlane for each sprint is displayed with velocity stats for the sprint and individual assignee.
A new sprint can be created, by clicking the "Create sprint" button to add a new swimlane, where you can drag and drop issues from the backlog for easy sprint planning.
SPRINT STATS
Each swimlane display velocity stats for the sprints with finally committed and completed issues or story points (depending on your board config). The exception is the future sprint, where the completed stat is replaced with average completed issues or story points for the past closed sprints (last 5 sprints).
Future and active sprints also display maximum, average, and minimum issues or story points completed by each assignee, so you can plan for user absences if needed.
STARTING THE SPRINT
Once the spring planning is completed, the sprint can be launched on your board backlog view.